SYLink® Pro combine toute la puissance d'un pare-feu nouvelle génération, d'un NIDS/IPS et de connexion VPN externe pour renforcer la sécurité de votre réseau sur l'ensemble de vos périphériques et objets connectés.
L'IA embarquée est basée sur un algorithme complexe d'apprentissage intelligent. SYLink® Pro apprend les habitudes de votre réseau afin d'offrir une protection maximale. Il collecte, analyse, détecte, bloque, et vous alerte en cas de menaces.
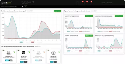
La plateforme SYLink de gestion centralisée, simple et intuitive, offre une vision complète de l'état du réseau, de sa sécurité et des risques potentiels.
Elle centralise les informations des périphériques, fournit une information claire aidant à la prise de décision immédiate et permet l'augmentation de la productivité des employés par la visibilité des flux.
Pare-feu intelligent
Pare-feu nouvelle génération utilisant la technologie SYLink® AI
Évolutivité
La SYLink® PRO peut prendre en charge jusqu'à 10 Gbit/s de débit
SYLink AI
Apprentissage des usages par l'intelligence artificielle SYLink AI
IDS et NIDS
Détection des risques d'attaques sur votre réseau et vos périphériques
IPS
Protection des attaques sur vos réseaux avec un blocage automatique
Protection contre les logiciels indésirables
Protection malware, spyware, anti-DDoS, botnet, analyse comportementale, ransomware, virus, phishing, vol de données, cryptolocker
Flux en temps réel
Collecte des informations des flux sur plus de 500 protocoles et applications
Support MPLS
Protège le trafic entre les sites distants du lien MPLS
Rapport d'activité
Rapport d'activité hebdomadaire automatisé depuis le portail de services managés
Réduction des coûts
Amélioration de la productivité et IA pour la résolution des incidents/attaques
sylink.fr
+33 (0)4 15 54 00 00
+33 (0)7 87 35 94 69